网站首页
产品中心
leyu乐鱼web登录入口
工业除尘设备
脱硫脱硝设备
污水处理设备
产品配套设备
固废处理设备
工程案例
关于我们
服务中心
新闻资讯
行业新闻
常见问题
公司新闻
leyu(中国)
En
新闻资讯
实时记录行业动态,助力企业解决环保难题。
行业新闻
常见问题
公司新闻
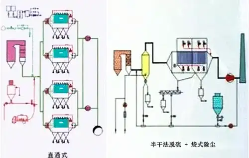
9种电站锅炉烟气排放控制除尘关键技术讲解(附图)
以ESP和MEEP的结合,以较高的性能价格比实现高除尘效率,保障烟尘排放浓度在30mg/Nm以下,满足中国环保新标准的要求。……
2019-05
31
共1条 当前1/1页
首页
前一页
1
后一页
尾页
欧宝官方端网站
|
6686体育(中国)官方网站
|
安博官方网页版
|
爱游戏平台
|
开云网页版
|
66平台(中国)集团公司
|
乐鱼网页版
|
安博网页版
|
开云手机版登录入口
|