现在市面上催化燃烧设备RCO有很多且价格差异较大,阻碍我们选择更为合规有效的产品。什么是催化燃烧?催化燃烧、RCO和RTO什么关系?催化燃烧常用在什么行业?催化燃烧目前市场上都有哪些材质?催化燃烧设备如何选择?催化燃烧一体机和催化燃烧组装机的区别在哪里?朴华科技今天给大家详细的分析分析。一、什么是催化燃烧?可燃烧废……
2019-08 28
近几年国家对环境治理的力度日益加大,对有机废气排放的标准要求也越来越高,大部分地区要求 VOCs 排放浓度低于 30 mg/m3。高标准政策下,对有机leyu乐鱼web登录入口的技术性能要求也有了大幅度提……
2019-08 16
rto热氧化有机废气处理:rto热氧化系统就是火焰氧化器,通过燃烧来消除有机物,其操作温度高达700 ℃~1000 ℃。这样不可避免地具有高的燃料费用,为降低燃料费用,需要回收离开氧化器的排放气中的热量。回收热量有两种方式,传统的间壁式换热和新的非稳态蓄热换热技术。间壁式热氧化是用列管或板式间壁换热器来捕获净化……
2019-07 24
2019年,有机废气督察严格,在选择有机废气vocs处理设备的时候需要考虑很多问题,专业的RCO催化燃烧设备、RTO蓄热式焚烧设备在设计的时候要注意哪些问题?今天朴华科技来跟大家探讨一下。……
2019-07 17
2019年涂料、油墨行业VOCs有机废气如何处理?涂料、油墨生产企业数量多,规模小,分布散,不少企业的生产方式粗放,污染控制水平不高,无组织排放严重。为此就要对涂料、油墨行业进行VO……
2019-05 23
对于企业来说,该怎么选择一个合适的工艺呢?是选RCO?还是选RTO呢?朴华科技觉得,企业要根据自己的实际情况来选择。比如咱们工况条件下需要处理的废气风量是多少?有机废气的浓度高不高?废气是否含有乙酸乙酯等难处理的成分?……
2019-03 27
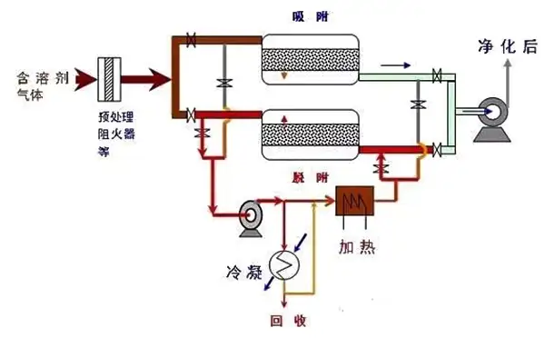
机械加工中产生的废气成分主要为苯、甲苯、二甲苯、乙醇、甲醛等有害物质,针对机械制造行业产生的废气类型,朴华科技推荐RCO设备活性炭吸附浓缩+催化燃烧处理工艺进行废气治理。……
2019-01 29