近年来沸石吸附材料的发展迅猛,搭配燃烧法,形成组合工艺成为目前常见的有效治理手段之一。
尽管如此,目前活性炭吸附工艺在VOCs治理中仍然是主流工艺。
其实对活性炭的偏见还是来自对其作为吸附材料的认知不够全面。VOCs治理技术,合适的才是好的,治理工艺的选择需要考虑气源特征(风量、浓度、组分、排放规律)。关于治理工艺的选择之前的文章也做过综合介绍,这篇文章浅谈常见活性炭装置在VOCs治理技术中的应用。
非再生型活性炭装置
非再生型活性炭装置,采用的是固定床吸附装置,吸附材料采用蜂窝或柱状炭。应用场景:1.主工艺系统的应急装置,用于紧急停车使用。2.超低浓度VOCs的治理,目前各地环保政策不一样,单级活性炭治理往往不能满足,需要搭配两级活性炭或与其他治理技术结合。根据活性炭的动态吸附容量、更换频率和废气排放速率来搭配活性炭填充量,由于活性炭吸附会受到温度和湿度的影响,实际吸附能力往往会大达折扣。
再生型活性炭装置

固定床吸附(蒸汽解析)系统
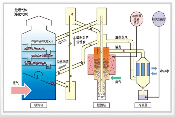
吸附解析,活性炭循环使用应用场景更加广泛。
活性炭吸附解析的类型有两大类
第一种:变温吸附(TSA)
变温吸附是利用吸附剂的平衡吸附量随温度升高而降低的特性,采用常温吸附、升温脱附的操作方法。常见脱附方式有热空气、热氮气以及饱和水蒸气脱附。其装置类型也有固定床和流化床系统之分。
活性炭催化燃烧组合工艺,采用热空气进行脱附,虽然是常见的VOCs治理工艺,其实际效果并不理想。气源的组分、浓度,安全性、脱附效率等都影响实际效果,在实际工程中很多活性炭催化燃烧改造系统,此处不做赘述。

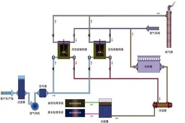
采用热氮气或饱和水蒸气脱附的往往搭配冷凝系统,来实现对VOCs的回收再利用。由于水蒸气载热量大,尤其是其潜热;且脱附温度适中,不会破坏有机物,因此水蒸气是常用的脱附剂。

固定床氮气脱附系统

流化床系统
相比较焚烧法,回收工艺更能体现环境友好,也实现了对资源的回收利用。据实际工程核算,印刷包装行业回收法,可以实现乙酸乙酯的mg级排放,使得环保设备可以为企业创收。
对于适宜回收的工况,环保装置就不再是企业的负担。
第二种:变压脱附(PSA)
变压吸附,加压吸附,提高吸附容量,减压解析,进行吸附剂再生。基础原理是利用吸附剂在不同压力条件下对不同物质平衡吸附容量的差异为基础。
总结
活性炭吸附装置在VOCs治理过程的应用广泛。末端治理中吸附冷凝工艺是一种循环模式,经济有效的解决污染问题。以上主要是简要介绍活性炭吸附的几种应用。活性炭吸附材料同样可以用在移动床或流化床上。固定床的吸附材料也可以使用其他吸附材料进行代替。能否代替,就是要考虑吸附材料对有机废气的选择吸附性,吸附容量等性能来判断。